October 9th, 2025
New
Improved
Fixed

🦄 Maintenance mode for assets!
Enable or schedule maintenance mode to silence alerts for a set period and pause checks/plugins/scripts. This can be done via the 3-dot menu or by multi-selecting from the asset list. We’ll soon allow deployment via policies and extend this to Uptime.
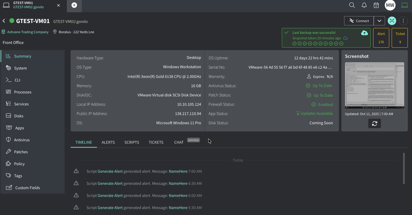
✨ Assets – All on-demand scripts are now logged in the asset timeline
✨ Assets – Excluding by drive size or drive letter in the disk check can now be configured as an override on a per-asset basis
✨ Assets – An indicator is now shown when a script is running on-demand
✨ Assets – Added a ‘Never automatically restart’ option for the ‘Auto download and schedule install’ patch management behavior
✨ Automation – Added more conditions to Event and Time automations, including Assignee, Type, Client, Contact Tags, and more
✨ Automation – Variables are now available for the Public Comment action
✨ Automation – Added a new trigger: Ticket is Pending
✨ Automation – Added a new action of Type for Scheduled Tickets
✨ Contacts – Multi-select and move (Client/Location) is now available
✨ Invoices – ‘Less amount paid’ is no longer shown when the value is 0
✨ Mobile – Multiple improvements to align with recent web updates
✨ Portal – Tickets are now shown for contacts listed as Cc, Third Party, or Approval
🐛 Tickets – Fixed an issue where scrolling was required in the status dropdown
🐛 Assets – Fixed an issue where OS Uptime was incorrect due to a time zone mismatch